
| Portal DEV

EstudaAI
inativo
(DEV) Modulo de estudo direcionado por inteligencia artificial para plataformas educacionais

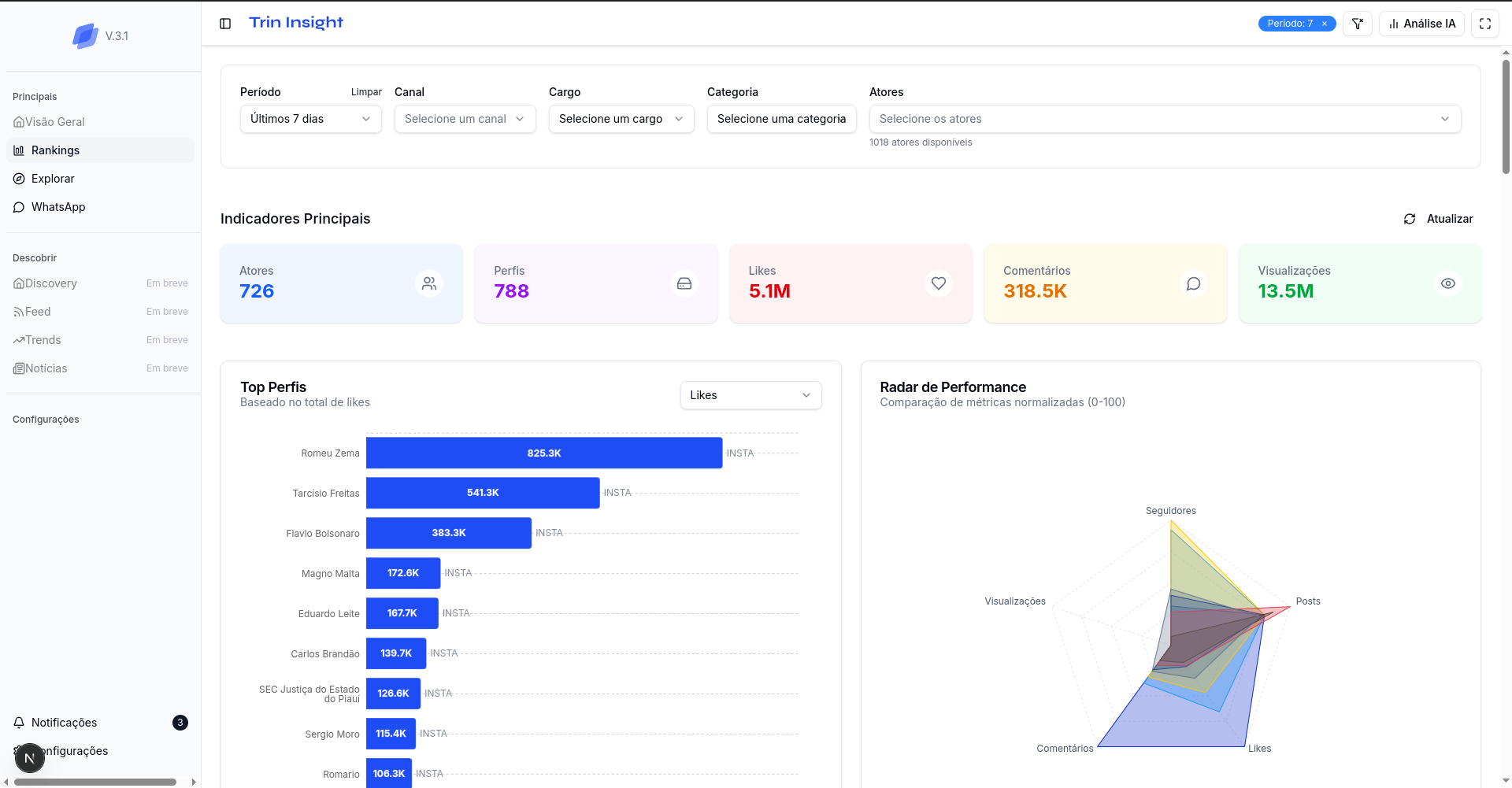
TRIN Insights
inativo
(DEV) Plataforma de monitoramento de redes sociais, com foco em atores políticos e governamentais

MANDU Sob Demanda (Plataforma)
inativo
(DEV) Plataforma de gerenciamento de modelos de LLM, chaves de acesso e ambientes computacionais sob demanda

MANDU Sob Demanda (Jupyter)
inativo
(DEV) Ambientes computacionais (Jupyter ou CodeServer) para execução de algoritmos de alto desempenho

SGA - Sistema de Gestão de Atendimento
inativo
Plataforma de atendimentos licenciada e desenvolvida/modificada para a Trinhub